Ongoing News

The Customer Lobby: New WMS Dashboard for 3PLs and Customers

Ongoing WMS introduces the Customer Lobby, a straightforward dashboard designed to simplify and enhance supply chain interactions between third-party logistics providers and their clients.

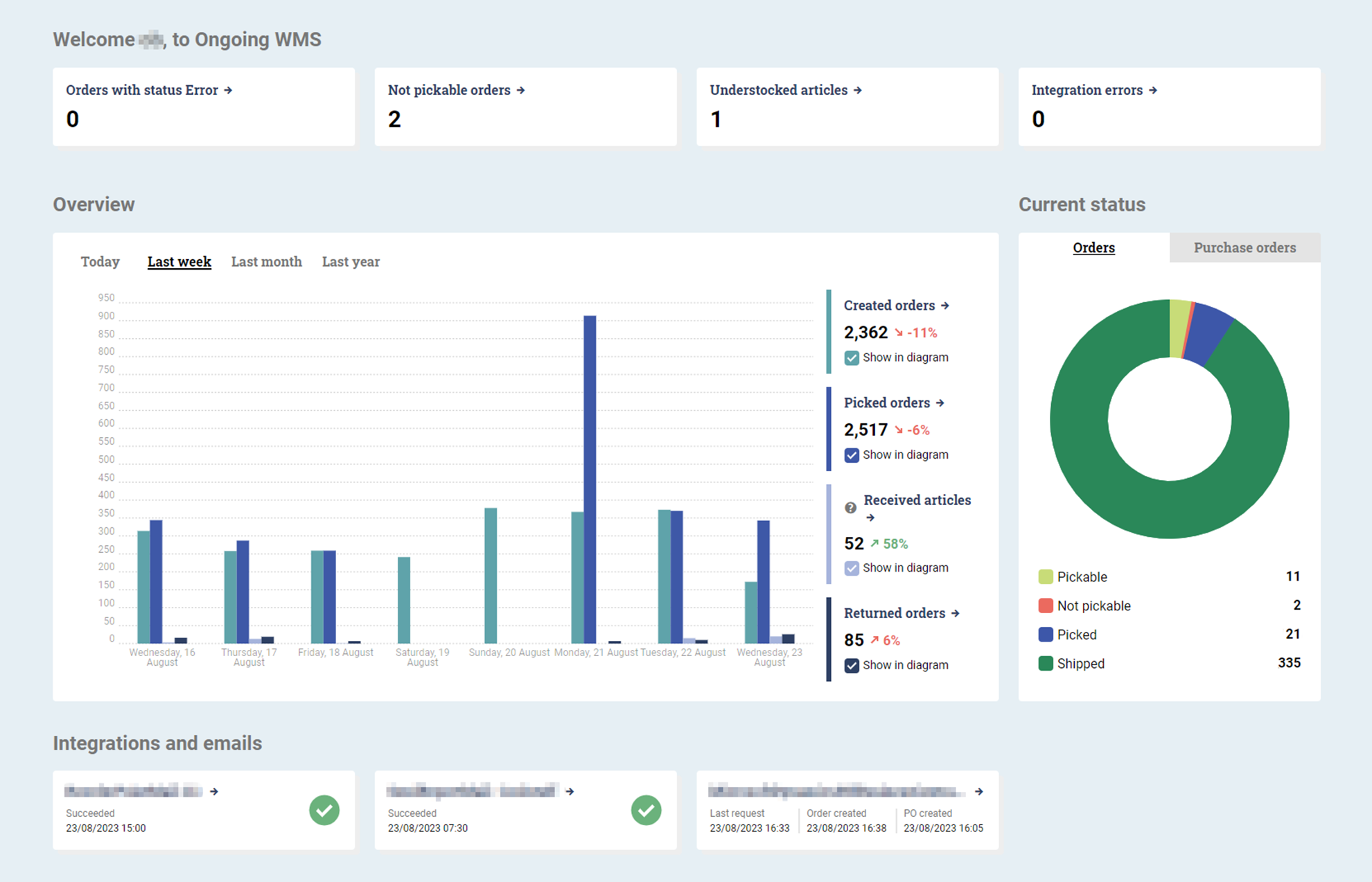
Ongoing WMS dashboard showing order status, picked orders, and integrations

For third-party logistics providers (3PLs), ensuring smooth operations and a transparent customer relationship is essential. With this in mind, Ongoing WMS has rolled out its latest feature – the Customer Lobby – a comprehensive dashboard tailored to the specific needs of 3PLs and their customers. From real-time error notifications to intricate statistics of order management, this tool aims to redefine how customers of 3PLs interact with and understand their supply chain processes. Here is what to expect:

 

  • Error Tracking: The dashboard highlights orders with issues like status errors, un-pickable rankings, and understocked articles, making it easier to address them.
  • Integration Health: The dashboard indicates the current status of integrations and automated emails, alerting users to any issues.
  • Operational Metrics: Get a clearer picture of warehouse operations with metrics on created, picked, received, and returned orders.
  • Order Status Overview: A pie chart shows current order statuses, indicating which ones are pickable, not pickable, picked, or shipped.
  • Purchase Order Insights: Another pie chart provides a count of purchase orders expected to arrive today, those in progress, and those received today.
  • Timeframe Views: Users can adjust the dashboard's view to see order data from 'Today', 'Last week', 'Last month', or 'Last year' for better analysis.

 

The lobby is available by default for goods owners with a 3PL customer login, displayed right at login or via Statistics > Customer lobby in the top menu.


Ongoing Wins its 7th Di Gasell Award

10 October 2025

Ongoing Warehouse has won the Di Gasell Award 2025, marking its seventh recognition as one of Sweden’s fastest growing and most stable companies. Learn how our strong team and focus on customer value drive consistent growth in logistics software.

Scroll to top